Odkiaľ prichádzajú Vaši zákazníci? Koľko zarábajú jednotlivé zdroje návštevnosti?
Platíte si reklamu, ale neviete koľko reálnych zákazníkov z nej prišlo a aké tržby Vám urobili? Oplatilo sa Vám robiť optimalizáciu pre vyhľadávače (SEO)? Zaplatili ste reklamu v porovnávači cien a neviete, či si reklama na seba zarobila?
Zistite, z ktorých zdrojov návštevnosti prišlo najviac zákazníkov - či je to neplatené, alebo platené vyhľadávanie v Google, reklamné bannery, rôzna platená reklama, porovnávače cien, facebook, PR článok, platený odkaz, príp. iné stránky.
Ak chcete merať aj platené reklamné kampane z Google, je potrebné mať prepojený Google Ads s Google Analytics.
Odkiaľ prichádzajú návštevníci e-shopu?
Pozrite sa do acquisition reports v Google Analytics 4 (GA4):
GA4: Report Kampane Google Ads
GA4: Report akvizícií návštevnosti (zaznamenáva relácie bez ohľadu na to, či je používateľ nový alebo sa vracia)
GA4: Report akvizícií používateľov (odkiaľ prichádzajú noví používatelia)
GA4: Úrovne dimenzií zdrojov návštevnosti
Zapojenie - interakcie používateľov Google Analytics 4 (GA4):
Z nápovedy Google Analytics: "Za interakciu (zapojenie v GA4) používateľa sa považuje čas, ktorý používateľ strávi s webovou stránkou alebo obrazovkou aplikácie v popredí. Vďaka tomu môžete merať, kedy používatelia web alebo aplikáciu aktívne používajú."
[GA4] Súhrnný report Zapojenie (=interakcie)
[GA4] Udalosti (eventy), pomocou ktorých sa merajú konverzie.
Aktuálna tabuľka udalostí (eventov) podporovaných v BiznisWeb.sk s porovnaním trackingu eventov cez GA4 / GTM / FB Pixel / Glami pixel. Ak si prajete nastaviť aj ďalšie vlastné udalosti, odporúčame Google Tag Manager. V návode GTM a Events v GA4 sme pripravili na ukážku podporované udalosti.
V Správcovi Konverzií označíte ako konverzie všetky udalosti, ktoré prispievajú k úspechu vašej firmy. Keď sa spustí niektorá z týchto označených udalostí, vo vašom vlastníctve GA4 sa zaznamená konverzia.
(Návod: Správca tzv.ozubené koliesko vľavo dole - Konverzie - Nová konverzná udalosť. A vyberiete zo zoznamu eventov tie vlastné eventy, ktoré ste si predtým vytvorili v Správca - Udalosti)
[GA4] Metódy počítania konverzií
GA4 Atribúcia a atribučné modely: pomocou atribúcie získate report presného celkového počtu konverzií deduplikovaného v rámci všetkých digitálnych kanálov a zistíte, ako sa vaše reklamy podieľajú na konverziách.
Reporty atribúcie sa nachádzajú v sekcii Reklama na ľavej strane v GA4. V pod-sekcii Atribúcia kliknite na Porovnanie modelov alebo Konverzné cesty.
GA4 Report Konverzné cesty: umožňuje preskúmať cesty zákazníkov ku konverzii a to, ako atribučné modely rozdeľujú kredit na týchto cestách.
Príklad: Reklamy - atribúcia - porovnanie modelov:
Slúži na porovnanie konverzných kanálov, v našom príklade je porovnanie atribučných modelov Posledné kliknutie a Na základe dát.
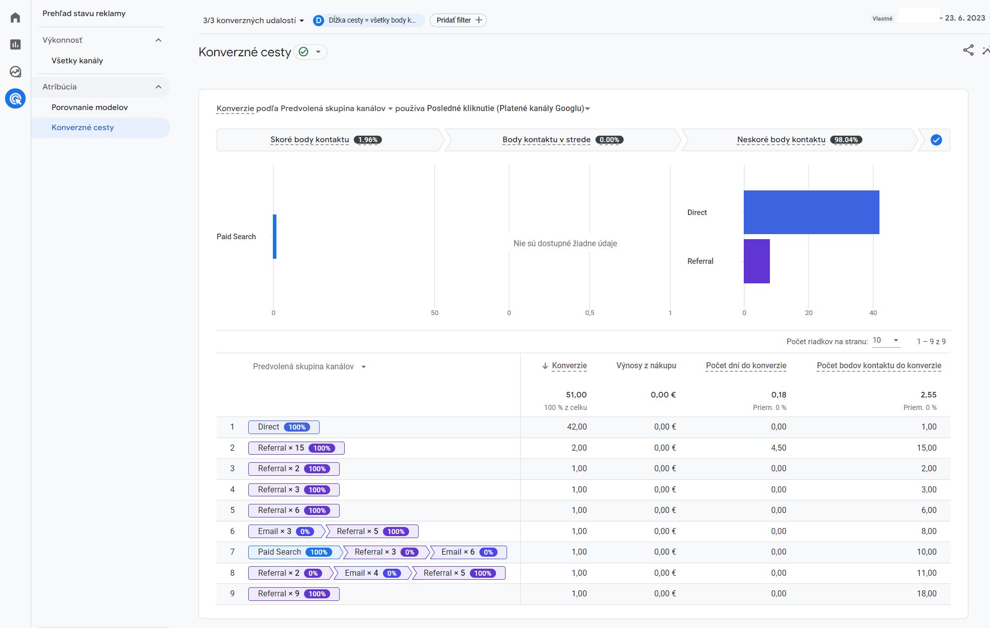
Príklad: Reklamy - atribúcia - konverzné cesty:
Vidno, že na uvedenom webe najväčší počet konverzií za dané sledované obdobie prislúcha pre Neskoré body kontaktu a pre kanál návštevnosti Direct (= priama návštevnosť). Svedčí to o tom, že daná spoločnosť pracuje so značkou a na zvyšovaní povedomia o svojej značke.

